火电厂汽轮发电机工作原理、型号及分类(图解)
火电厂主要是利用煤、石油、天然气为燃料生产电能;工厂能量转化过程为燃料的化学能--热能--机械能--电能。汽轮机和发电机是火力发电厂三大主要设备的两大主机,单机功率劳动大、效率高、运行平稳、使用寿命长。对我们社会进步发展有重要意义,今天重点为大家介绍汽轮机工作原理、型号及分类,希望对大家有帮助。

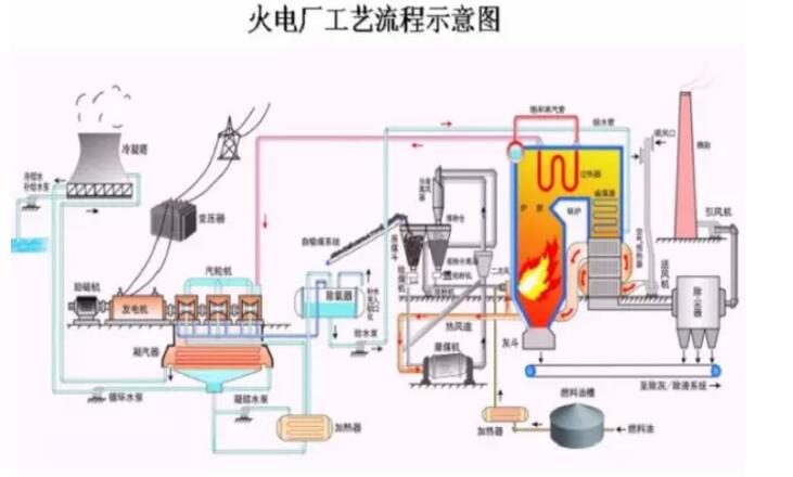
一、汽轮机基本工作原理
汽轮机是能将蒸汽热能转化为机械功的外燃回转式机械,来自锅炉的蒸汽进入汽轮机后,依次经过一 系列环形配置的喷嘴和动叶,将蒸汽的热能转化为汽轮机转子旋转的机械能。蒸汽在汽轮机中,以不同方式进行能量转换,便构成了不同工作原理的汽轮机。

由转动部分和静止部分两个方面组成。转子包括主轴、叶轮、动叶片和联轴器等。静子包括进汽部分、汽 缸、隔板和静叶栅、汽封及轴承等。
转速3000r/min和3600r/min,为全转速汽轮机
转速1500r/min和1800r/min,为半转速汽轮机
频率5ohz和60hz 我国为50hz
二、汽轮机按照工作原理分类:
冲动式汽轮机:根据力学知识,蒸汽把喷嘴中获取的动能专变为机械功,蒸汽在动叶通道中不膨胀,动叶通道不收缩。
反动式汽轮机:蒸汽在动叶气道内膨胀时对动叶作用力,根据动量守恒定律,蒸汽动叶夜流道中不仅改变方向,而且还要膨胀加速,从结构上看到动叶通道逐渐收缩。
冲动反动联合式汽轮机:在蒸汽冲动力和反动力合力作用下推动叶璇转做功。
三、汽轮机型号的汉语拼音代号:
N--凝汽式;B-背压式;C--一次调节抽汽式;CC--二次调节抽汽式;CB--抽汽背压式。机型型号举列子:
N100-8.83/535
N600-16.7/538/538-1
B50-8.82/0.98
CC50-8.82/0.98/0.118
四、汽轮发电机结构图
汽轮机与柴油发电机一样有其组成结构,汽轮发电机主要由滑销系统、气缸、轴承、汽封系统、转子、供油系统等组成。其各自部件有各自的工作原理,如需了解更多相关知识欢迎继续关注本网站获取://m.zgyus.com/

电力设备制造有限公司主营产品:沃尔沃、康明斯、道依茨、潍柴、韩国大宇、上柴、玉柴等柴油发电机组,样式丰富包含有:移动、拖车、集装箱等类型,还有全自动、手动、半自动柴油发电机组;功率范围三十至三千千瓦可选择,满足您不同需求。而且产品全国联保,电力在全国各个地区设立售后服务站点,24小时在线服务,让您买的放心,用的省心!欢迎致电咨询。
报价:13667715899
推荐文章
- H级绝缘+IP22防护!智能云平台加持,这台80kw玉柴柴油发电机组,坐在办公室就能远程操控 2026-03-20
- 80kW玉柴柴油发电机组:当“动力心脏”遇上“智慧大脑”,这才是备用电源该有的样子 2026-03-20
- 为什么数据中心等对电力需求严格的行业都认准“上柴+斯坦福”?解读这台500KW上柴柴油发电机组为何能碾压同级 2026-03-19
- 别让断电给你的工厂带来损失!数据中心都在用的“电力底牌”,让你永不跳闸! 2026-03-19
- 400KW大功率+12缸V型+智能控制:这台400KW上柴柴油发电机组到底有多强? 2026-03-18
- 省钱才是硬道理!这台200KW玉柴柴油发电机组,如何帮你“赚”更多? 2026-03-17
- 300KW沃尔沃柴油发电机组:为何成为众多工程的首选动力? 2026-03-16
- 同样是150kw,为何它更可靠?因为有一颗强劲的“芯”!沃尔沃柴油发电机组,守护您的业务不断电 2026-03-14
- 动力巨擎,智控机组——400KW上柴柴油发电机组,重新定义你的电力保障标准! 2026-03-13
- 400KW上柴柴油发电机组,工业级电力保障的王者之选 2026-03-13






桂公网安备45010702002247