柴油发电机专业知识:配气机构及齿轮系你知多少?
柴油发电机组基本结构之配气机构及齿轮系,想必很多单位的采购人员对这个发电机的深层次内容并不是特别清楚和了解吧~今天发电机知识课堂为大家分享关于配气机构与齿轮系的相关知识。
气门机构由气门组和气门传动组构成《气门组包括气门、气门弹簧、气门锁夹、气门油封、气门导管、气门弹簧上座、旋转垫片;气门传动组包括凸轮轴、挺柱、气门推杆部件、摇臂轴支座、气门摇臂组件、凸轮轴正时齿轮、气门桥等零件。气门机构润滑是从气缸体、气缸盖的油孔引油到摇臂轴支座,再到摇臂轴孔上,部分润滑油喷向气门桥和推杆窝,流向挺柱,再回到油底壳。
1 一气缸盖加工组件(气缸盖、进气门座、排气门座、气门导管、碗形塞片)
2—排气门3—旋转垫片4-气门油封5-排气门弹簧6-排气门弹簧座7—进气门弹簧8—气门弹簧上座9--气门锁夹10--进气门
凸轮轴为全支承上植式结构,左右两列凸轮轴三缸一段,中间用螺栓连接,小心的将凸轴轮装入机子体中,注意不要让轴劲,凸轮与珎套表面碰伤,装上隔圈,凸轴轮止推片、凸轴轮正时齿轮、垫圈,上紧锁紧螺栓,拧紧力矩90-110(n.m)凸轴轮应转动自如。凸轴轮正时齿轮通过一个定位销来定位,并用是个M8螺栓紧固与凸轮轴端面上。凸轮轴的转向间隙止推片来控制,其值为0.10-0.25mm.
拆装气门弹簧时要使用专用的气门弹簧拆装工具。
为保证使用性能,气门导管压入气缸盖后,其上端面到旋转堡片高度要求22士0.2nim;119°锥角的进气门座圈与120°锥角的进气门相配合,90°锥角的排气门座圈与90°角的排气门相配合具有很好的密封与使用性能。气门装入气缸盖后,气门与气门座须进行研磨。
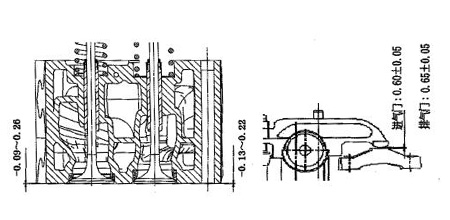
气门下沉量应严格控制:进气门下沉量为-0.09-0.26mm,排气门下沉量为-0.13-0.22mm。如图3.15所不。

为保证柴油发电机的正常工作状态,用户应按要求定期、检查调整气门间隙。进气门间隙过大气门开启不足而降低充气效率,影响功率;而过小会影响气门密封或使气门与活塞顶相碰。在冷态时,进气门的间隙为0.6±0.05mm。排气门的间隙为0.65土0.05mm。
齿轮系采用齿轮室前置结构,齿轮设计应用了专利技术点合齿轮,能减小接触应力,有效提高接触疲劳强度,达到有效降音降噪的目的。大齿轮由一大一小两个齿轮组合在一起的组件。大小齿轮通过配合压装在一起,机油泵齿轮及输油泵齿轮不需要正时标记。
其它齿轮均为斜齿轮,并且有正时记号,通过大惰齿轮上的圆形孔可看得到小惰齿轮上的正时记号,装配时须对准装配记号,以免影响使用性能甚至出现打坏零件的故障。

通过大惰齿轮上的圆形孔还可检测小惰齿轮与其它齿轮的的合间隙,所有齿轮齿侧间隙耍求为0.07-0.35mm。
柴油发电机厂家-电力设备制造有限公司与玉柴,上柴,济柴,里卡多,帕金斯,沃尔沃等多家知名柴油发电机品牌强强联合,为客户提供多功率范围的发电机组(柴油发功率月20-3000kw),丰富的机组型号款式,高配置耗油量低的发电机组,而且电力发电机产品已经通过ISO9001-2015质量体系认证,ISO14001:2015环境管理体系认证,GB/T28001-2011职位健康安全管理体系认证,符合国政策要求的IV排放标准。电力柴油发电机放心首选,值得信赖。更多产品报价欢迎来电咨询:13667715899,更多可关注: //m.zgyus.com/
上一篇:
上柴发电机功率选择学问有讲究下一篇:
玉柴发电机组机油泵常见故障
推荐文章
- 400KW大功率+12缸V型+智能控制:这台400KW上柴柴油发电机组到底有多强? 2026-03-18
- 省钱才是硬道理!这台200KW玉柴柴油发电机组,如何帮你“赚”更多? 2026-03-17
- 300KW沃尔沃柴油发电机组:为何成为众多工程的首选动力? 2026-03-16
- 同样是150kw,为何它更可靠?因为有一颗强劲的“芯”!沃尔沃柴油发电机组,守护您的业务不断电 2026-03-14
- 动力巨擎,智控机组——400KW上柴柴油发电机组,重新定义你的电力保障标准! 2026-03-13
- 400KW上柴柴油发电机组,工业级电力保障的王者之选 2026-03-13
- 动力巨擎,应急先锋——康明斯720KW柴油发电机组,如何定义“可靠”? 2026-03-12
- 工厂备电选多大?直接上硬货:这台500kW玉柴发电机组,让电力永不掉线 2026-03-11
- 2026备电选多大?为什么懂行的老板都选这台500kW发电机组? 2026-03-11
- 停电不焦虑,这台康明斯250KW柴油发电机组才是工厂的底气! 2026-03-10






桂公网安备45010702002247